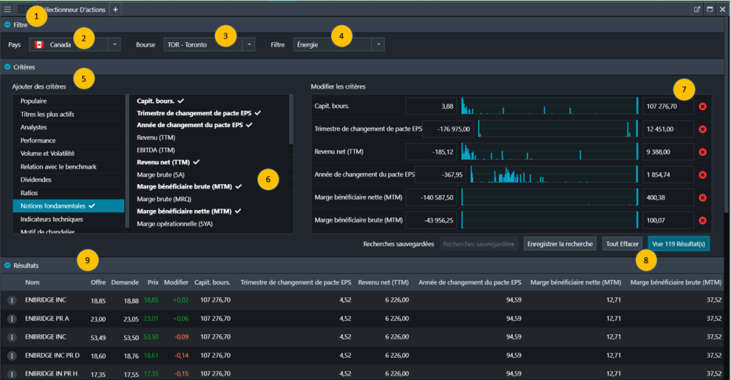
La composante Sélectionneur d’actions vous permet d’obtenir des idées de placement en analysant l’ensemble des secteurs canadiens et américains à l’aide de nos paramètres par défaut ou de vos propres critères choisis à partir de stratégies de triage préconfigurées.

